6강 How to use the analytics Demo account
Demo 계정으로 실제 비즈니스 데이터를 보고 GA4의 기능을 실험할 수 있다. 모든 데이터는 실제이고, 읽기와 분석 액세스는 가능하지만 편집은 불가능하다.
Google Merchandise Store(eCommerce site)
- Where website users originate — for example, organic traffic, paid search traffic, and display traffic(웹사이트 사용자 발생 위치 - organic, 유료검색, 디스플레이 트래픽 등)
- The behavior of users on the site — for example, URLs of pages that users look at and how users interact with page content(사용자 행동 - 사용자가 보는 페이지의 url, 페이지 콘텐츠와 어떻게 상호작용하는지)
- The transactions that occur on the Google Merchandise Store website(해당 사이트에서 발생하는 거래 데이터)
Flood-It!(game app+website)
- Calculated metrics — for example, average revenue per active user and average engagement time(계산지표 = 액티브 유저당 평균 수익, 평균 참여시간)
- Events data — for example, user events like level completion and level resets(이벤트 데이터 = 레벨 완료, 레벨 리셋 같은 사용자 이벤트)
- In-app purchases (인앱 구매 : 전자상거래 데이터)
Key takeaways
- The Analytics demo account is a fully functioning Analytics account with real data.
- Anyone with a Google account can get Read and Analyze access to the demo account.
- The demo account has three properties: two GA4 properties and one UA property.
- Throughout the rest of this training, we will be using the Analytics demo account.
Q. Which Analytics property type will this training focus on?
A. Google Analytics 4 properties(Universal은 오래되었기 때문)
7~8강 Gain access to the analytics demo account & What to expect from the rest of this training
직접 데모 계정을 둘러보면서 보고서 화면에 익숙해지는 시간을 가진다.
홈 화면

보고서 화면(Google merch shop)

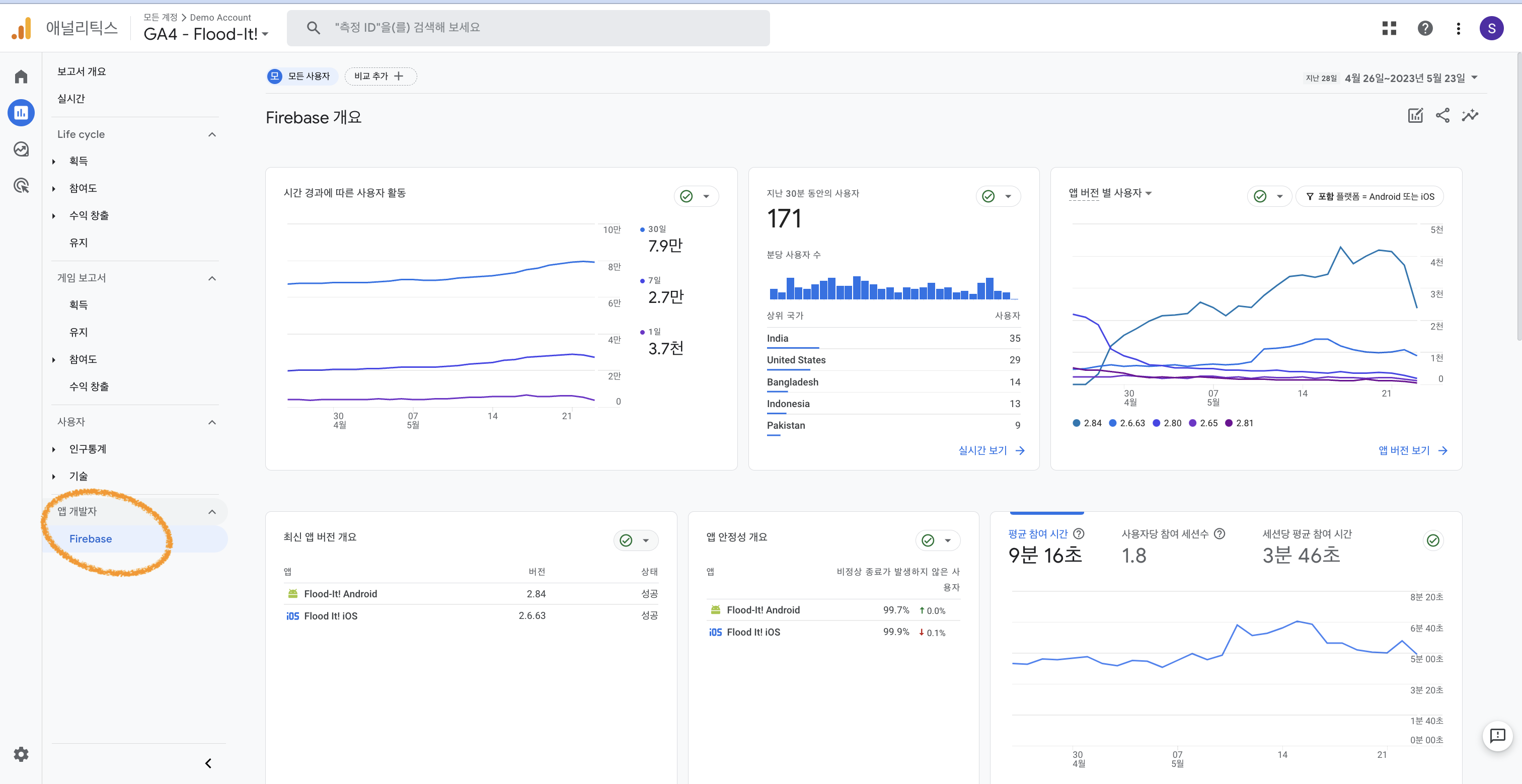
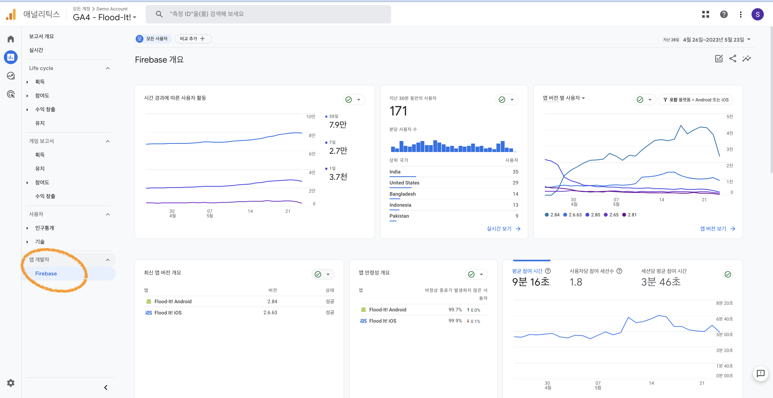
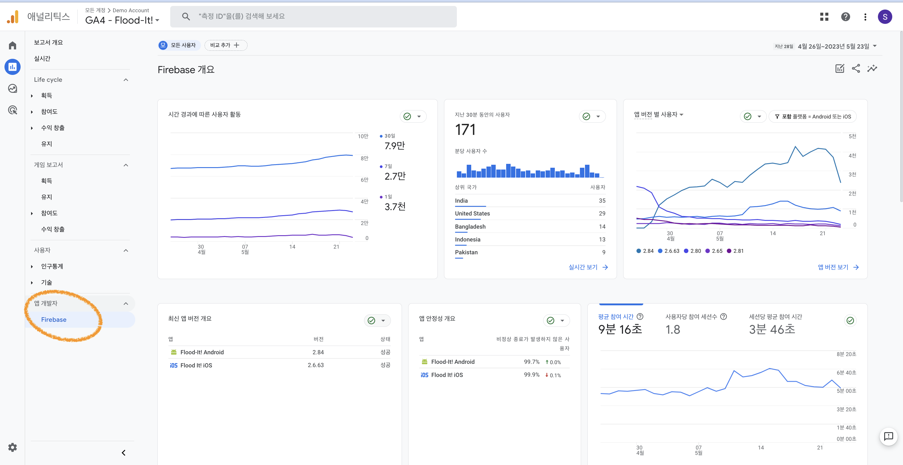
보고서 화면(Flood-it!)
Firebase도 잘 연동되어 있음을 확인할 수 있다. "게임 보고서"항목이 추가되어 있고, 다양한 분석을 수행해볼 수 있다.
- 다양한 플랫폼에서 가장 많은 신규 사용자를 획득하는 채널은?
- 각 비즈니스의 총 순 사용자 수는?
- 지난 주, Fllod-it 앱에서 발생한 전환수는?
- 유입경로 탐색 분석 : 사용자가 전환 유입경로에 진입하는 지점과, 유입경로에서 이탈하는 지점 확인
- 여러 변수들을 직접 드래그앤드롭하면서, 데이터를 바로바로 시각화해볼 수 있다.

좌측 상단의 계정에서 Universal Analytics 속성을 사용할수도 있지만, 2023년 7월 1일부로 중단됨을 참고하자.
9강 Take a Tour of the Analytics Interface
여기서는 윈도우를 통해 직접 tour를 시켜주면서 interface에 좀 더 익숙해진다.
각 카드의 하단을 눌러서 좀 더 자세한 보고서를 볼 수 있다는 내용과, 좌측의 탭을 눌러 보고서를 보라는 내용들.
클릭하면서 각 탭에는 어떤 데이터들이 있는지 둘러보자.


탐색 분석에서는 퍼널, 코호트 분석 등 좀 더 고급 기술을 통해서 분석해볼 수 있다.
예를 들어, 자유 형식으로 되어 있는 차트를 생성하면 이렇게 특정 속성들을 드래그앤드롭으로 끌어다 놓으면서 바로 시각화하고 분석해볼 수 있다.
유입경로 탐색 분석을 위한 관련 구글 자료를 함께 첨부해둔다!


광고 탭에서는 관심을 가질 수 밖에 없는 전환(conversion), 채널별 퍼포먼스에 대한 분석이 가능하다.
가장 하단의 관리 탭에서는 계정과 속성에 대한 설정을 할 수 있다.
구글애즈, 파이어베이스 등의 추가도 여기에서 하는 것!


10강 Get Familiar with the analytics interface
left navegation 정리
- Reports 보고서 : 사용자가 앱/웹과 상호작용하는 방식에 대한 일반적인 보고서
- Explore 탐색 : 좀 더 고급 기술을 사용해 고객 참여에 대한 깊은 인사이트 찾기
- Configure 구성 : 핵심 측정 설정 편집
- Admin 관리 : 계정, 속성, 사용자 설정 제어
Search tool 사용법
- instant answers : 다양한 질문, 빠른 답변. 최대한 metric, dimension, time frame을 구체적으로 지정하는 게 좋다.
ex) conversions last week from United States
- reports, admin pages, insights : 보고서 이름, 관련 키워드 입력. 관심 있는 dimension, metric을 입력하고 이를 포함하는 보고서 목록을 바로 볼 수 있다.
ex) conversions 입력해서 관련 보고서 목록을 보거나, "mobile users during the last week"과 같이 특정 데이터를 찾을 수도 있다.
"작년 대비 지난 달 신규 사용자" 같은 비교 날짜 범위도 쿼리할 수 있다.
- account or property configuraion : 계정ID, 속성ID, 측정ID 등을 찾을 수 있다.
- helps : 도움이 필요한 주제에 대한 설명을 입력해서 도움말을 얻을 수 있다.
계정 전환
좌측 위쪽에 property selector를 이용해서 선택해주면 된다.

GA4 certificate
2023.05.23 - [Data Science] - 티스토리 블로그 google analytics GA4 시작하기
2023.05.23 - [Data Science] - google analytics란? GA4 자격증 시험
2023.05.24 - [Data Science] - [GA4] (1) Meet your business objectives 1
2023.05.24 - [Data Science] - [GA4] (2) Meet Your Business Objectives 2
2023.05.24 - [Data Science] - [GA4] (3) Meet Your Business Objectives 3
'Data Science' 카테고리의 다른 글
| [GA4] (6) 탐색 분석 보고서 Explorations + Configure 구성 + Admin 관리 메뉴 개요 (0) | 2023.05.25 |
|---|---|
| [GA4] (5) GA4 보고서 필터 비교 설정 방법 및 전체 개요 (0) | 2023.05.25 |
| [GA4] (3) Meet Your Business Objectives 3 (0) | 2023.05.24 |
| [GA4] (2) Meet Your Business Objectives 2 (0) | 2023.05.24 |
| [GA4] (1) Meet your business objectives 1 (0) | 2023.05.24 |
댓글